Custody tax oversight
Protocol monitors your custodian's withholding tax recovery service to ensure it's working effectively and helps you get the most out of what your custodian offers.
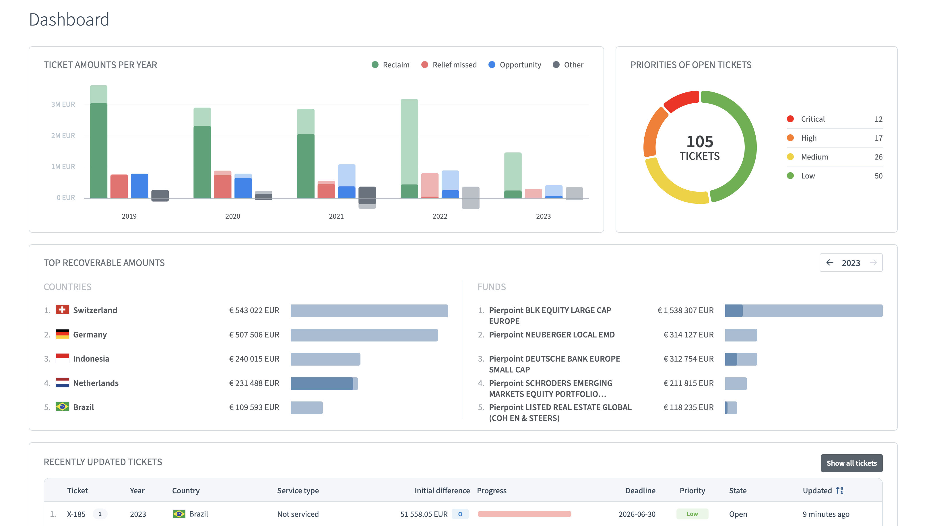
Our software platform Protocol reveals unnoticed losses, quantifies their financial impact, and governs recovery outcomes across global investment portfolios — preventing leakage from recurring.

Organized by fund, custody account, year, and investment country, Protocol consolidates all relevant information — income data, reclaims received and outstanding, recovery progress, required actions, and upcoming deadlines — into a single, continuously updated dashboard. It gives institutional investors and asset managers an up-to-date overview of their global withholding tax position every time they log in.
Protocol captures custody tax services gaps and non-custody tax reclaims as they arise, preventing delays or forfeiture. Automated task prioritization and notification helps meet dealines and boosts withholding tax recovery.
Protocol automates custody tax data validation and reconciliation, and streamlines workflows — replacing manual spreadsheet analysis and reducing time spent on withholding tax recovery.
All custody tax data is continuously validated and consolidated in a single source of truth. Monitor recovery progress, track every reclaim, and access the full history of your global withholding tax position whenever you need it.
A comprehensive withholding tax recovery strategy has two components: ensuring your custodian's recovery service is performing as it should, and pursuing the reclaim opportunities your custodian does not cover. We help institutional investors and asset managers with both, powered by Protocol.
Protocol monitors your custodian's withholding tax recovery service to ensure it's working effectively and helps you get the most out of what your custodian offers.
Protocol identifies the non-standard withholding tax opportunities that fall outside the scope of your custodian's service offering.
Stay updated on global withholding tax changes, rates, treaties, reclaim opportunities, and case law.
FEBRUARY 16, 2026 • 4 minute read
Accessing withholding tax exemptions in the European Union has long been a struggle of substance versus form. While EU law prohibits discrimination against non-resident investors, member states often implement "paperwork walls" that make relief technically possible but practically impossible to achieve.
JANUARY 15, 2026 • 5 minute read
This country-by-country guide provides a comprehensive overview of dividend withholding tax reclaims worldwide, helping institutional and professional investors identify reclaim opportunities, understand local requirements, and assess operational complexity in 2026.
JANUARY 8, 2026 • 4 minute read
Brazil has enacted Law 15,270/2025, reintroducing withholding tax on dividend distributions for the first time in nearly three decades. Effective 1 January 2026, the new regime has important implications for foreign institutional investors, including pension funds and sovereign entities.
Find out how we can help you optimize your withholding tax recovery.